别墅地源热泵|廊坊地源热泵|廊坊空气源热泵
别墅地源热泵|廊坊地源热泵|廊坊空气源热泵

随着人类社会文明的不断进步与发展,资源消耗与环境保护的矛盾日益突出,人们的节能减排意识也逐渐提高。而中央空调所消耗的能量占现代建筑能耗的绝大部分,使得人们对于中央空调控制系统的安全性、环保性和节能效果提出了更高的要求。
自动化技术在中央空调中的应用,极大地改善了中央空调控制系统的性能。鉴于中央空调系统的复杂性和各种自动化技术本身的不足,将多种自动控制技术结合,充分发挥PLC控制技术、智能控制技术等自动化技术的优势,是当前中央空调控制系统的发展方向。
★ 自控化控制:
一、 地源热泵结合蓄能系统控制组态界面

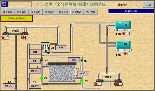
二、 空气源热泵结合蓄能控制组态界面

三、 电锅炉蓄能供暖系统组态界面

四、 空气源热泵复合(地热、蓄能)控制系统组态界面

五、 远程显示监控常规系统(空气源、地源、电热、锅炉直供)

★ 远程监控系统
远程监控通过物联网云平台实现,显示界面为3D高清组态画面,为广大用户提供免费的云空间和运行监控服务。
远程监控解决了管网运行失调现象,实现了热网平衡运行,大大提高了供热效果,可实现监控中心的数据与现场数据实时保持同步,起到了节能降耗的作用,监控中心根据室外温度的变化,自动调节能源站供水温度,从而达到能源节约,并且提高服务质量。
远程控制:
1、3D高清界面




电脑终端控制


手机终端控制
系统可通过监控系统对管网进行水力、热力计算及管网的控制运行分析,使热网达到优化运行,利用故障诊断、能损分析了解管网保温、阻力损失情况,设备的使用效率,使热网的管损达到较小值,以达到经济运行。
通过历史数据和实时数据的比较,分析管网是否存在泄露,设备是否需要维修,以达到安全运行。
上一篇:热响应试验
下一篇:能源优化